Your VoIP Network, Under Control
GSNOC gives carrier operations teams a unified platform for real-time monitoring, fraud detection, CDR analytics, and carrier relationship management — purpose-built for VoIP.

Everything You Need to Run a World-Class NOC
From real-time dashboards to AI-powered insights, GSNOC brings every tool your team needs into one cohesive platform.
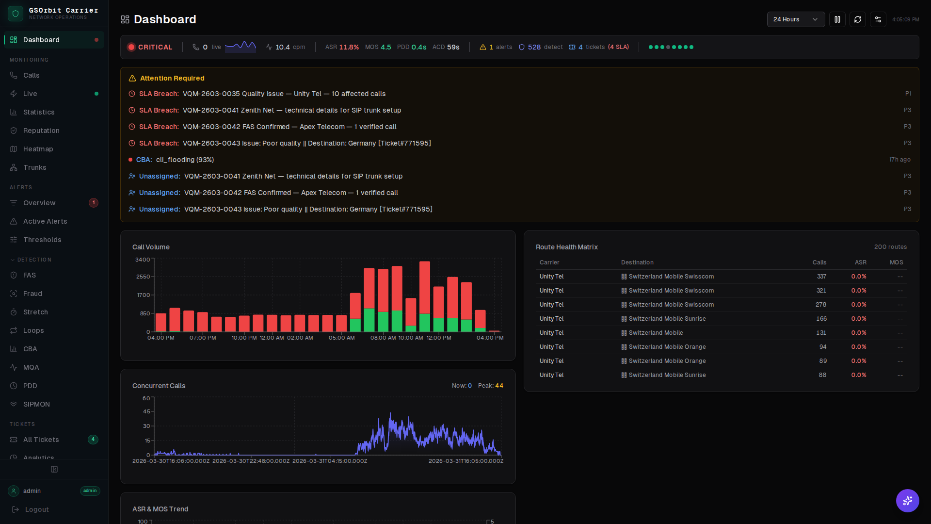
Unified Dashboard
Real-time command center with health bar, attention panel, traffic charts, and route matrix.
CDR Browser
Search millions of call records in milliseconds with partition-optimized queries.
Carrier Management
Full lifecycle CRM with contacts, contracts, SLA tracking, and health scoring.
Ticketing System
AI-assisted carrier ticketing with SLA enforcement and email integration.
AI-Powered Tools
Natural language queries, email drafting, root cause analysis, and shift handoffs.
Statistics & Analytics
ASR/ACD/MOS trends, codec distribution, response codes, and traffic analytics.
9 Detection Engines. One Unified System.
GSNOC's detection suite runs continuously across your traffic, flagging quality degradation, fraud, and anomalies before they impact your customers.
Quality Thresholds
ASR, MOS, PDD, jitter, packet loss breaches
FAS Detection
False Answer Supervision fraud with audio verification
Call Stretching
Duration padding fraud, AI-classified
Fraud Scanner
Audio-based per-call fraud scoring
Loop Detection
Routing loops across carriers
CBA
CLI flooding, wangiri, TDoS, sequential dialing
MQA
Media quality anomalies with rolling baselines
PDD Anomaly
Post-dial delay with hour-of-day baselines
SIPMON
SIP signaling health and carrier degradation
Ready to take control of your network?
Join carrier teams already using GSNOC to monitor, protect, and optimize their VoIP infrastructure.